阅读时间:2分钟
谱是一个云不可知论者,跨平台的监视和分析服务提供的Spotinst使实时可见性、历史观点和事件驱动的警报。
光谱提供了可见性的性能、运行时间和整体健康的应用程序。光谱收集指标从本地服务器,任何云提供商甚至吸入收集到的数据,并提供见解通过定制仪表板,报告,以及先进的报警系统。
频谱的见解使它容易理解不同组件之间的关系,即使部署在独立的环境中,应用程序性能分析和解决现有的问题从一个控制台。
自定义指标
微不足道的指标如CPU、内存、磁盘和网络或你自己的特定于应用程序的指标数量等连接,应用程序延迟或其他任何你找到相关指标,光谱可以处理这一切,报告你的指标使用一个简单的基于rest的api或sdk频谱服务消化和分析数据,使它最简单和最具成本效益的方式来监控您的应用程序基于你想的任何变量或方面。
它是如何工作的
光谱API允许您查询和报告标准谱服务。当报告指标光谱您需要提供以下信息:
- 我们将登记指标名称空间。
- 指标数据,如名称、值和单位。
- 一个维度与指标相关。
当查询一个度量需要以下数据:
- 指标名称空间
- 指标名称
- 统计(总和,计算、最小、最大和平均水平)
- 一个维度
- 日期范围
- 时间间隔的指标汇总(1米,5米、15米、30米,1 h, 2 h, 6 h, 12 h, h和24)
例子
报告数据
URI
文章https://help.spotinst.io/spectrum/metricData?accountId= < YourAccountID >
头
授权:无记名<标记> / / Spotinst令牌
身体
{“metricData”:[{“名称”:“myOrganization”,“维度”:[{“名称”:“target_set_id”,“价值”:“ts - 12345”}],“指标”:[{“名称”:“http_status_4xx”,“价值”:10“单位”:“计数”}]}]}
查询数据
URI
文章https://help.spotinst.io/spectrum/metricStatisticsQuery?accountId= < YourAccountID >
头
授权:无记名<标记>
身体
{“名称”:“myOrganization”,“metricName”:“http_request_latency”、“timeInterval”:“1米”,“统计”:“平均”、“维度”:[{“名称”:“target_set_id”,“价值”:“ts - 12345”}],“dateRange”:{“从”:“1970 - 01 - 01 t01:00:00.000z”/ / 1483232400000”到“:“1970 - 01 - 01 t12:00:00.000z”/ / 1483232412345}}
有关更多信息,请阅读我们的API文档
Elastigroup集成
光谱采集指标可以用于扩展策略使用Elastigroup时,这意味着您可以扩展您的应用程序基于任何参数,你想为你提供灵活性。也可以使用相同的指标来确定应用程序的健康如果你的表现很差你可以取代无缝的实例,并自动。
分析
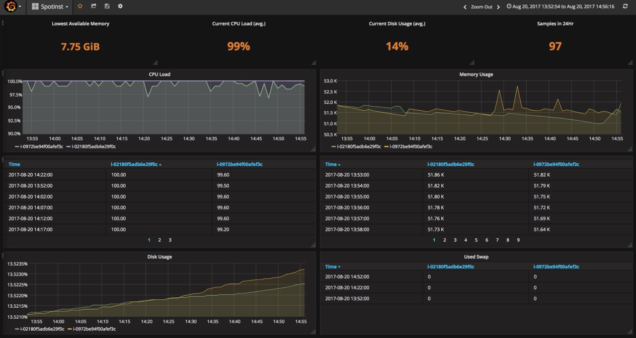
光谱与领先的集成分析等服务Grafana使一个简单的访问和查看整个数据存储在频谱。
学习如何配置Grafana插件在我们的帮助中心。
今天开始免费,
最好的问候,

