海洋为Apache火花GA在AWS上

海洋为Apache火花在AWS上

当Apache火花介绍原生支持Kubernetes是大数据的改变游戏规则。现在的速度、规模和灵活性的指尖数据团队——如果他们能掌握Kubernetes。这是一个艰难的爬,即使是有经验的DevOps团队。

NetApp以现货,我们看到第一手的公司正面临的挑战,因为他们导航操作大型Kubernetes应用程序的复杂性。海洋,我们Kubernetes套件的第一个解决方案,带来了serverless,集装箱工作负载优化基础设施。现在,海洋套件已扩展到处理大数据的应用程序的特定需求海洋Apache火花。

后宣布私人预览AWS re: 2021年发明,海洋火花现在正式通常用于AWS的客户。海洋火花Spark-on-Kubernetes serverless解决方案,消除了复杂性,并使数据团队利用容器协调器对所有它的好处而头痛。与Apache火花使数据的海洋工程团队:

运行应用程序的最低成本、最高执行基础设施

坐在最高的海洋serverless引擎,现场应用程序自动运行的优化结合,按需和保留的实例。企业级SLA,工作负载运行可靠的现场实例节省90%。

关注应用程序,而不是在云基础设施上

海洋火花自动音乐火花配置和自动化基础设施管理和优化,数据工程师不必担心扩展基础设施。海洋火花监控事件的集装箱,并自动根据火花尺度基础设施工作的具体要求。

开发新的Spark-on-Kubernetes在一个简单的方法

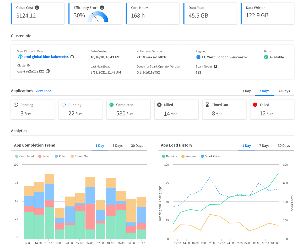
我们提供火花开发者Spark-centric可观测性层显示火花应用程序日志,火花UI,关键指标(I / O、CPU使用,内存使用),实时和历史分析。强大的自动化和优化如豆荚上浆、火花和集群级别扩展,AZ选择,体积越来越大,提高火花管道的稳定性和性能,减少对数据的维护和操作工作团队。

整合现有数据的工具

海洋为Apache火花功能的集成与Jupyter笔记本(包括JupyterHub和JupyterLab),协调器和气流一样,AWS StepFunction, Azure数据工厂,蜂巢Metastore,。REST API可以提交应用程序从任何地方和构建定制的集成和火花CI / CD工作流。通过构建在开源之上,进行技术、海洋与流行的Apache火花还本地接口的工具Kubernetes生态系统——监控、网络、安全、集群管理等等。

许多客户已经选择受益serverless体验海洋的Apache火花,给他们一个易用性之间的最佳组合,灵活性,和云低成本。看到例如统计学家的世界各地联合国全球大数据平台利用海洋Apache火花来简化他们的工作和减少他们的成本,或者数据集成产品Lingk。io海洋从EMR迁移到Apache的火花,取得了高储蓄,同时提高他们的最终用户体验。安排一个时间与我们团队的Apache火花和专家讨论你的用例和海洋开始使用Apache火花。